A Calcme adicionou uma nova funcionalidade no módulo de Orçamentos e Pedidos: o menu “Origem da Negociação”. Com ele, você pode identificar e monitorar de onde vêm os leads, como "Google" ou "Indicação". Assim, fica mais fácil entender como as origens impactam as conversões para tomar decisões mais estratégicas. Essa funcionalidade proporciona uma visão clara sobre quais fontes de leads são mais eficazes, ajudando empresas a ajustarem suas estratégias de aquisição de clientes com base em dados.
Essa nova ferramenta ajuda as empresas a entender melhor quais fontes de leads trazem mais resultados, facilitando a decisão de onde investir mais na captação de clientes. Com dados mais detalhados sobre as origens, é possível acompanhar e identificar rapidamente as melhores oportunidades para ajustar as estratégias e direcionar seus investimentos em marketing e vendas.

O campo “Origem da Negociação” está localizado no topo das telas de orçamento e pedido, próximo aos campos “Cliente” e “Contato”. Ele permite que os usuários selecionem uma origem pré-cadastrada para cada lead, ajudando a organizar e acompanhar de onde vêm os contatos e identificar as principais fontes de novos negócios.
Ter essa opção visível e acessível facilita a seleção rápida da origem e melhora a precisão dos relatórios de vendas. Com o registro correto da origem, fica mais fácil fazer comparações e analisar a efetividade de diferentes canais de entrada, como campanhas digitais, indicações pessoais, feiras, eventos, entre outros.


A Origem "Indicação" permite selecionar um contato já cadastrado da base de pessoas ou digitar manualmente o nome do indicado quando selecionada no orçamento ou pedido.
Esse tipo de origem foi criado para rastrear recomendações feitas por parceiros ou clientes. Quando usada, as informações de indicação são registradas automaticamente no cadastro do contato que indicou, facilitando a visualização de todas as indicações feitas.

Na seção de Indicações, dentro do cadastro de clientes, você pode visualizar e gerenciar todas as indicações feitas por um cliente diretamente no cadastro dele.
Nessa seção, você encontrará uma lista organizada com informações sobre os orçamentos indicados por esse cliente.
Dentro dessa área, a lista de indicações mostra uma série de informações organizadas em colunas para facilitar o acompanhamento:
Nome do Cliente do Orçamento: Nome do cliente que recebeu o orçamento indicado por esse cliente.
Data de Criação do Orçamento: A data em que o orçamento foi criado, ajudando a acompanhar quando as indicações foram feitas.
Acesso ao Orçamento: Um link que permite acessar o orçamento específico, facilitando a navegação rápida para as informações detalhadas.
Valor do Orçamento: Mostra o valor do orçamento, para uma visão rápida sobre o tamanho das oportunidades indicadas.
Acesso ao Pedido: Esse link aparecerá caso o orçamento tenha sido convertido em pedido, permitindo acesso direto ao pedido gerado.
Status do Orçamento:
Em Aberto: Para orçamentos que ainda estão em análise e não foram aprovados nem descartados.
Aprovado: Para orçamentos que foram convertidos em pedido.
Perdido: Para orçamentos que foram cancelados.
A lista de indicações é dividida em páginas com 10 registros por vez, ajudando a manter as informações organizadas e de fácil leitura.
Os registros são organizados pela data de criação do orçamento, com os orçamentos mais recentes no topo.

Para adicionar uma nova origem, siga estes passos simples:
Acesse a tela de configurações no sistema.
Clique em Novo e digite o nome, escolha um ícone que represente e insira uma cor.
Tipo Indicação: Deixamos pré cadastrado uma origem do tipo "Indicação". Essa Origem permite selecionar um contato da base de pessoas ou a opção para digitar manualmente o nome do indicado quando selecionada no orçamento ou pedido, o que é ideal para rastrear recomendações feitas por parceiros ou clientes.
Novo
Agora, é possível definir se o campo Origem da Negociação será obrigatório nos orçamentos e pedidos. Para isso, foi adicionada uma nova configuração dentro do menu Configurações > Geral.
Nesta seção, você encontrará a opção "Origem da negociação Obrigatório", representada por um checkbox. Quando ativado, o sistema exigirá que o campo seja preenchido antes de concluir um orçamento ou pedido.
Por padrão, essa configuração vem desativada, permitindo que o campo continue opcional. Caso seja necessário tornar a informação obrigatória para controle interno, basta ativar essa opção.
Quando um orçamento é convertido em pedido, a origem selecionada é automaticamente transferida para o pedido. Isso elimina registros duplicados e garante que a rastreabilidade da origem seja mantida ao longo de todo o processo de vendas. Assim, os relatórios de performance por origem ficam mais precisos, gerando insights valiosos sobre o processo de conversão das empresas.

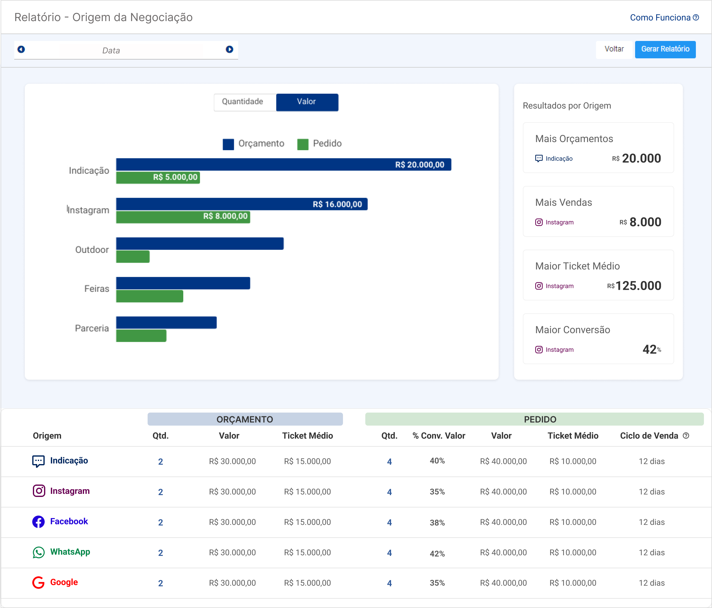
O relatório de origem está disponível na seção Relatórios de Vendas e oferece uma visão detalhada e comparativa entre os orçamentos criados e os pedidos fechados por origem. Com essa análise, é possível entender quais origens trazem maior volume de leads e quais têm maior taxa de conversão em vendas. O relatório inclui:
Gráficos de barras agrupadas que mostram as quantidades de orçamentos e pedidos por origem, permitindo uma visualização clara das tendências e pontos fortes de cada canal.
Indicadores chave como ticket médio, tempo médio de fechamento de negócios e taxas de conversão por quantidade e por valor, que ajudam a medir a eficácia dos diferentes tipos de leads.
Os gráficos de barras agrupadas são interativos e podem ser ajustados para mostrar os dados em diferentes intervalos de tempo, o que permite uma análise mais personalizada e focada nos objetivos de cada empresa.
Abaixo dos gráficos, uma lista detalhada exibe indicadores separados em “Orçamento” e “Pedido”, permitindo uma análise mais profunda de cada etapa do processo de vendas. Os usuários podem ordenar a lista de forma crescente ou decrescente, de acordo com suas necessidades. Os principais indicadores disponíveis na lista incluem:
Quantidade de orçamentos/pedidos criados, para monitorar o volume de leads gerados e convertidos.
Valor total de orçamentos/pedidos criados, fornecendo uma visão clara do impacto financeiro das origens de leads.
Ticket médio, calculado dividindo o valor total pelo número de orçamentos ou pedidos, ajudando a entender o retorno médio por origem.
Taxa de conversão por quantidade, que mostra quantos orçamentos se tornaram pedidos.
Taxa de conversão por valor, que mede a conversão com base nos valores dos orçamentos e pedidos.
Obs.: Esse indicador de taxa de conversão não irá funcionar se criar pedidos isolados, só vai funcionar se converter Orçamentos e Pedidos.
Ciclo de venda, que representa o tempo médio entre a criação do orçamento e sua conversão em pedido, oferecendo insights sobre a velocidade do processo de vendas.
As dicas para usar a funcionalidade Origem da Negociação ajudam a otimizar a captação e conversão de leads. Esse recurso permite identificar os canais mais eficazes, oferecendo dados precisos sobre conversão, ticket médio e tempo de fechamento.
Seguindo essas dicas, você pode ajustar as estratégias para aumentar seu retorno. 
Identifique e Invista nos Canais Mais LucrativosUtilize o relatório de origem para visualizar quais canais, como Google ou Indicações, trazem mais leads e, principalmente, quais têm maior taxa de conversão. Assim, você pode direcionar seus investimentos em marketing para os canais mais promissores e lucrativos, aumentando o retorno sobre o investimento.
Refine Parcerias com Clientes e Parceiros IndicadoresA origem "Indicação" permite rastrear recomendações feitas por parceiros ou clientes. Aproveite essa funcionalidade para fortalecer laços com clientes que geram mais negócios e desenvolver programas de incentivo, como descontos ou benefícios por indicações que resultam em pedidos fechados.
Ajuste a Estratégia com Base no Ticket Médio por OrigemAnalise o ticket médio dos orçamentos e pedidos provenientes de diferentes origens. Para marcenarias e gráficas, isso é essencial, pois pode mostrar se certos canais trazem clientes que investem mais em projetos personalizados ou maiores. Concentre-se em origens que geram pedidos com maior ticket médio para alavancar o faturamento.
Reduza o Ciclo de VendaAo monitorar o tempo médio entre a criação de um orçamento e sua conversão em pedido, você pode identificar os canais de leads mais rápidos para fechar vendas. Se uma fonte específica tende a ter um ciclo de venda mais curto, priorize-a para captar clientes com necessidades urgentes, como eventos ou projetos rápidos.
Personalize a Abordagem por OrigemConhecendo a origem do lead, personalize o atendimento com base nas características comuns dos clientes de cada canal. Por exemplo, leads de redes sociais podem valorizar uma comunicação visual mais criativa, enquanto aqueles que vieram por indicação podem preferir um atendimento mais personalizado e atencioso.
Controle e Acompanhe a Qualidade das IndicaçõesCom o rastreamento das indicações diretamente no cadastro do cliente, você pode observar quais clientes ou parceiros estão gerando leads com maior taxa de conversão. Esse acompanhamento facilita o desenvolvimento de ações de reconhecimento, como programas de fidelização ou agradecimentos especiais, que motivem novas indicações.
Avalie o Retorno do Marketing LocalPara marcenarias ou gráficas que atendem localmente, entender se as origens como feiras e eventos regionais trazem clientes que convertem em vendas permite decidir se vale a pena continuar investindo nesses canais locais.